Notice
You are now leaving Polygon Restoration's website and will be directed to another country in the group.
Do you want to proceed?
Maintaining climate conditions is vital in facilities storing beverage products, where fluctuations in temperature or humidity can lead to problems. During the warm summer months, a newly built 650,000-square-foot facility in Texas developed condensation and mold growth around their dock doors and moisture issues. Facility management needed an effective and immediate solution to ensure operational efficiency and product safety of their inventory of frappes, sports drinks, and protein shakes in aseptic packaging.
CHALLENGE
The overflow packaging facility had no permanent climate control. Relative humidity (RH) levels climbed as high as 85-90% and temperatures to 100°F and worsened during rainy conditions. The excessive humidity and high temps led to condensation on concrete floors, specifically around the dock doors, where product pallets were stored. There was a particular concern for many milk-based products. Moisture led to mold and mildew putting both product integrity and worker safety at risk. If left unaddressed, products might need to be repackaged or disposed of, leading to financial loss.
The client had already tried various ventilation strategies, including louver doors, but nothing prevented the condensation. Having previously collaborated with Polygon on climate control in their bottling facility, the client turned to Polygon again to tackle this complex challenge before the situation escalated into greater product damage or a safety hazard.
SOLUTION
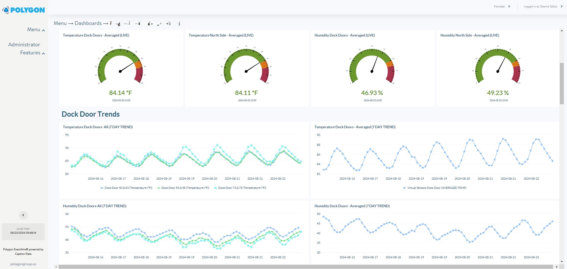
Polygon wanted to understand more about what was happening to implement a technical solution. The team installed a remote monitoring system to collect building diagnostics. Eleven ExactAire sensors were installed around the facility, seven near the dock doors, and four along the north side of the building. The sensors
provided real-time data on temperature and relative humidity through a dashboard, helping the team monitor trends throughout the building.
Data collected revealed that condensation was predominantly an issue on the dockside, where external weather conditions significantly impacted the indoor environment. Not only did it track the trends but also informed the team on how best to manage the facility's climate control needs without over-utilizing equipment.
"The data from Polygon's IoT sensors were really helpful in understanding what was happening. It also gave us confirmation that the dehumidifiers were mitigating the issue once underway," shared the Plant Engineering Manager of the facility. "We were considering moving equipment at one point, but the data proved it was not necessary, and we avoided what could have been a hassle with no real impact."
Temperature and humidity readings across multiple locations, along with an average value, are displayed on the dashboard below.

Next, Polygon deployed six energy-efficient dehumidifiers outside the building to mitigate the high RH levels and control the temperature. These machines are designed to use waste heat from the pre-cooling cycle to reactivate the desiccant wheel that draws out the moisture. The system was further equipped
with smart controllers to optimize the runtime based on sensor data. This ensured the system would only operate when necessary, reducing energy costs while maintaining a consistent internal environment.

At one point the client was considering moving dehumidifiers to the north side. However, the sensor data showed that the current placement effectively conditioned the space. This saved the team time, money, and inconvenience from unnecessarily relocating equipment.
Polygon's targeted climate control solution effectively resolved the facility's moisture issues, reducing humidity, condensation, and mold around the dock doors. Using real-time IoT data, sensors, and HCUs, the client had access to precise monitoring and optimized equipment operation, minimizing energy use while ensuring consistent conditions. This approach protected product integrity, improved worker safety, and prevented costly disruptions, keeping the facility on schedule.
BENEFITS
Real-time Building Diagnostics - Sensors provided ongoing insights into facility climate conditions, allowing proactive adjustments that optimize equipment use and prevent potential issues.
Avoiding Product Loss – By managing humidity and preventing condensation, Polygon’s solution protected product integrity, minimizing financial loss and ensuring fulfillment schedules stay on track.
Peace of Mind – Polygon’s total solution resolved the climate issues and regained facility operations, freeing facility teams from worry about unexpected moisture-related issues.
For more information on how Polygon can support your interior climate conditions, visit Remote Monitoring and Control
Emergency Support
1-800-422-6379Send an email
us_info@polygongroup.com24/7 Hotline
Urgent equipment and operational support
Property damage
Documents and contents damage
24/7 Emergency:
United States: 1-800-422-6379
Canada: 1-888-702-4782
Your questions and comments are important to us. Please send us your information with a description of your needs and we will connect with you promptly.
Polygon US Headquarters
15 Sharpners Pond Road, Building F North Andover, MA 01845
Phone: 1-800-422-6379
See all our US locations here: Polygon US office locations
For global support, please contact one of our offices listed here: Our Global offices - Polygon Group